Ongoing Management : Managing All Sites : Zerto Cloud Manager VPGs
  
Zerto Cloud Manager VPGs
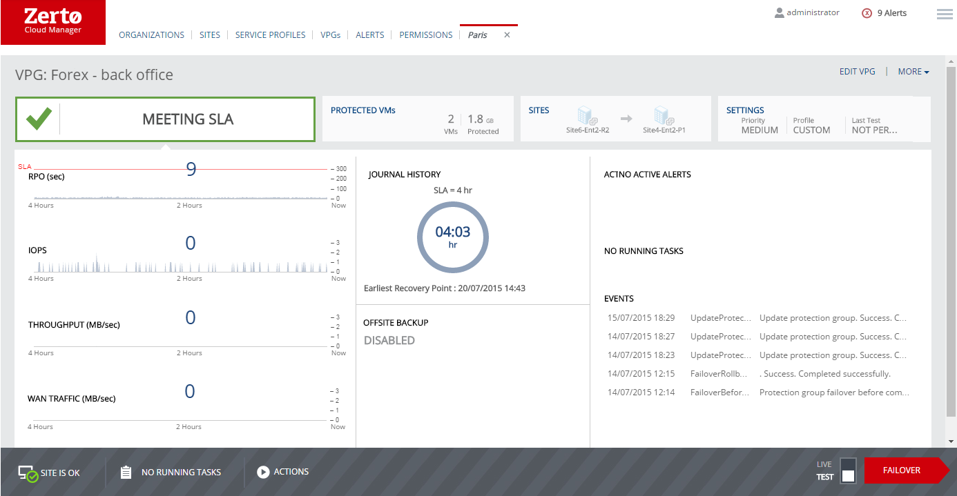
All VPGs protected or recovered to a cloud site can be monitored from the Zerto Cloud Manager VPGs tab.
By clicking the VPG name link you can also drill down to details of the VPG and perform operations on the VPG such as adding a checkpoint. You can also initiate a Test Failover, Failover, or Move operation.
You can view the current and recent activities of the VPG by looking at the list of running tasks and recent events in the panel on the right side.